🫡Работал в Wallarm c сентября 2018 по сентябрь 2019 года продуктовым дизайнером
Процесс работы
Я занялся «расшивкой узких мест» в продукте Wallarm — платформе кибербезопасности для защиты API (application programming interface) и веб-приложений.
Пересобрал логику UX (user experience), навёл порядок в старом UI (user interface) и параллельно запустил полноценную дизайн-систему: библиотеку компонентов + систему семантических токенов, синхронизированную с фронтендом.

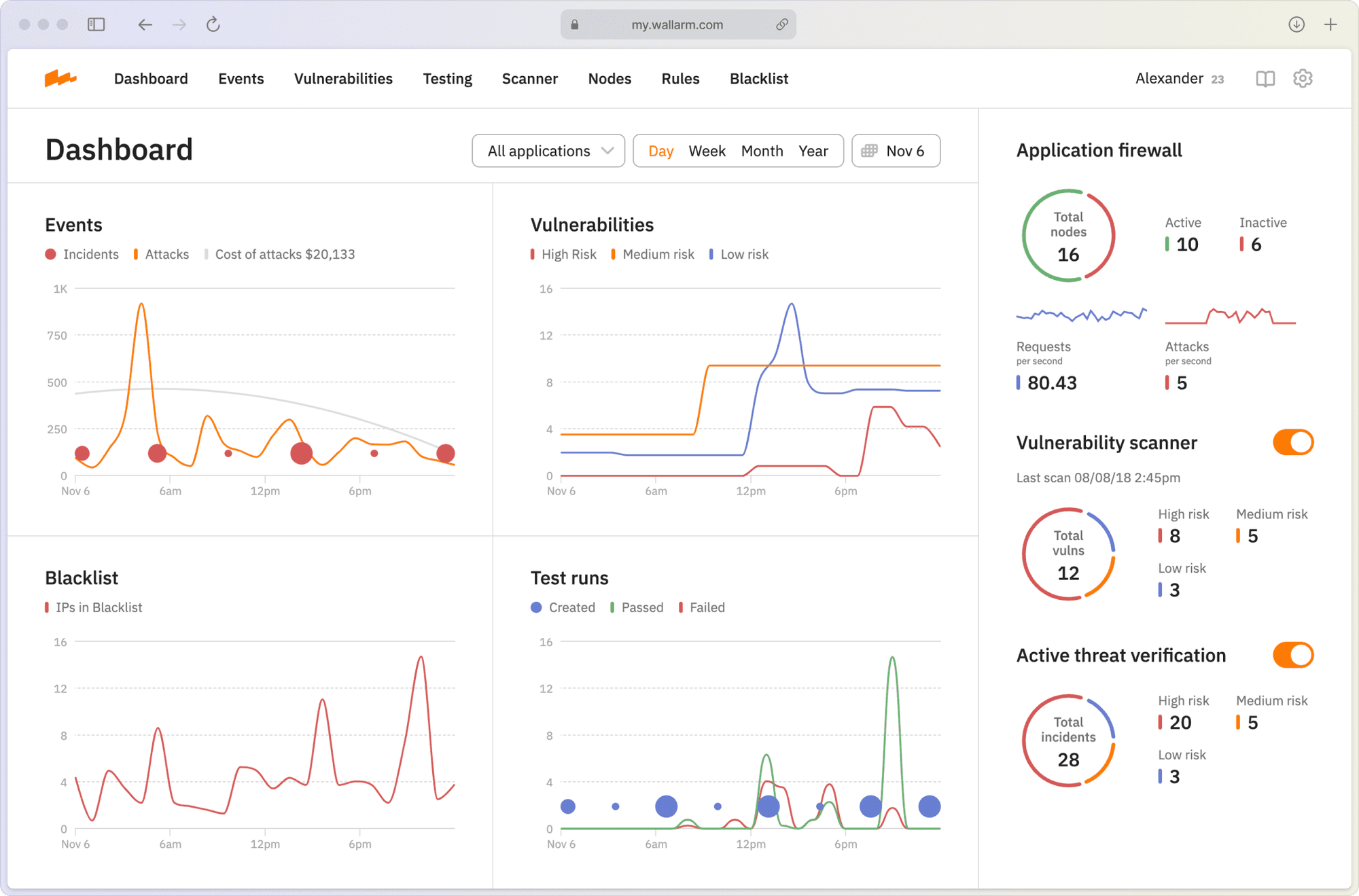
В кибербезопасности главное — быстро отличать шум от сигнала. Я сфокусировался на потоке инцидентов: от сырого трафика и алёртов к понятной картине атаки, её приоритету и следующему действию. Интерфейс стал «операторским»: меньше кликов, лучше обзор, ясные статусы и сценарии отклика.

Что сделал по продукту
Рефакторинг UX: переработал навигацию, сценарии триажа и приоритизации инцидентов, собрал единый маршрут «наблюдение → инцидент → ответ».
Редизайн UI: унифицировал таблицы, карточки и таймлайны событий, добавил скелетоны, пустые состояния и предиктивные подсказки.
Дизайн-система: собрал библиотеку компонентов (таблицы с агрегациями, фильтры, policy-editor, логи, диффы, YAML/JSON-viewer), описал состояния и вариативности.
Семантические токены: цвета, тени, бордеры, типографика, интерактив — через токены, экспортируемые во фронт (CSS variables/TypeScript), чтобы дизайн и код оставались в синхроне.
Визуальная аналитика: читабельные графики, статус-бэйджи и риск-метки, чтобы быстро видеть, что случилось и что делать дальше.

Итог
Интерфейс стал быстрее в работе и понятнее для команд безопасности: меньше трения при триаже, ровная визуальная система, единый язык компонентов между дизайном и фронтендом.
Проект превратил разрозненные экраны в целостный инструмент, который помогает не просто фиксировать атаки, а управлять ответом.
Еще некоторые экраны:







